pg-collector streams live PostgreSQL telemetry into a 7-dimension state machine that predicts failures, detects query regressions, and answers the 5 questions every DBA asks — automatically.
Edge-deployed collector. Rich telemetry. AI-powered predictions.

Overall Health
Stable for 14 days
7-Dimension State Vector
Hysteresis State Machine
Not dashboards. Not metrics. Answers. The state machine assembles signals from 7 health dimensions, query intelligence, and 30-day baselines into pre-built verdicts.
Is my database healthy?
Single-sentence verdict with confidence level, time-in-state, and 7-dimension breakdown. No interpretation needed.
What changed?
Causal narrative linking state transitions to query regressions, workload shifts, and configuration changes with timestamps.
What will break next?
Ranked risk register with 'days to breach' projections. Vacuum wraparound in 18 days. Connection exhaustion by April 12.
What caused this spike?
Root cause attribution chains: query workload change -> cache eviction -> checkpoint storm -> lock cascade. Automatic cross-dimension correlation.
How is performance trending?
30-day health report with per-dimension trajectories, volatility metrics, week-over-week comparisons, and prediction accuracy tracking.
Edge-deployed collector streams metrics every 5 minutes. Rich telemetry stores the history. AI predicts what happens next.
Cache, transactions, vacuum, locks, replication, connections, I/O — each scored 0-100 with weighted composite.
5 health states with configurable sustained-change rules. No alert flapping. Recovery is slower than degradation — by design.
AI analyzes your health evidence pack daily. Self-referential: compares to yesterday's prediction and tracks accuracy over time.
Tracks execution time vs 7-day and 30-day baselines. Classifies as stable, drifting, drifted, or regressed.
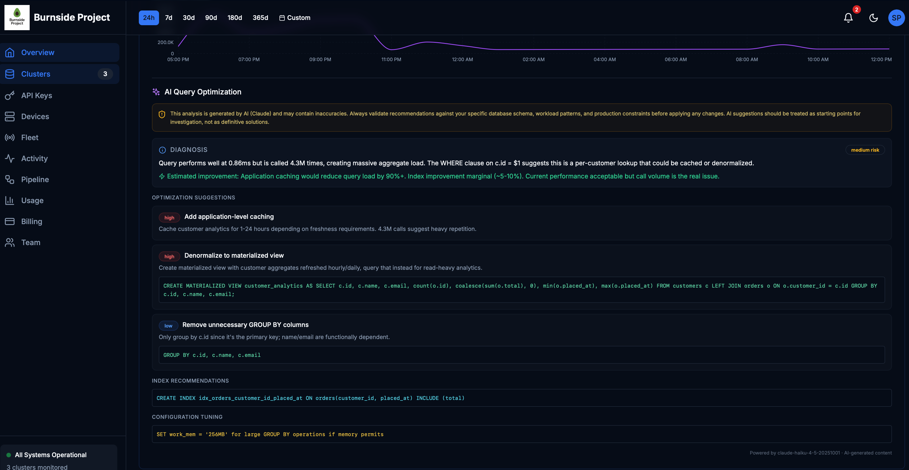
Finds ORM-generated single-row loops automatically. Shows estimated call reduction and fix suggestions.
80/20 cost distribution across OLTP, analytics, and maintenance. Find the one query consuming 73% of your capacity.
Infers index-to-seq-scan flips, hash spills, and generic plan regressions from shape metric deltas — no EXPLAIN needed.
Time-aware normals: business hours, off-hours, weekends. Your database behaves differently at 3 AM — we know that.
Months of historical metrics at your fingertips. Hourly rollups, trend baselines, and drift comparisons — query any time range instantly.
Shape metrics reveal WHY a query slowed, not just that it slowed. Rows per call increased? Table growth. Blocks per row jumped? Lost an index. Temp blocks appeared? work_mem exhaustion.
$ curl -s /api/v1/clusters/abc/state | jq
{
"overall_health": 87,
"state": "normal",
"verdict": "Healthy. Stable for 14 days.",
"dimensions": {
"cache": 94, "vacuum": 88,
"locks": 91, "replication": 95
}
}
Deploy the collector. We handle the rest.
Lightweight Go agent runs next to your PostgreSQL. Streams pg_stat_statements, locks, vacuum, replication, WAL — every 5 minutes. Zero config.
Metrics flow into a high-performance analytics engine. Hourly rollups, tile scores, and drift baselines computed automatically. Query months of data instantly.
7-dimension health vector with hysteresis transitions. AI builds daily predictions from the evidence pack. Self-referential accuracy tracking.
AI diagnoses your slowest queries with specific SQL recommendations. Index suggestions, materialized views, configuration tuning — all generated from your actual workload patterns.

Estimated query load reduction with AI-suggested caching
Daily AI health predictions with self-referential accuracy
EXPLAIN access needed — detects plan changes from metric signatures